Lighter (LIT) Atinge Novos Mínimos Apesar do Arrefecimento das Métricas On-Chain e Venda de Airdrops — Pode Este Apoio Chave Impulsionar uma Recuperação?

LIT10,21%
ETH8,23%
TOKEN5,6%


Destaques principais

  • O (LIT) mais leve caiu para um novo mínimo histórico perto de $2,05, estendendo a sua queda semanal para quase 30% após a venda pós-airdrop.

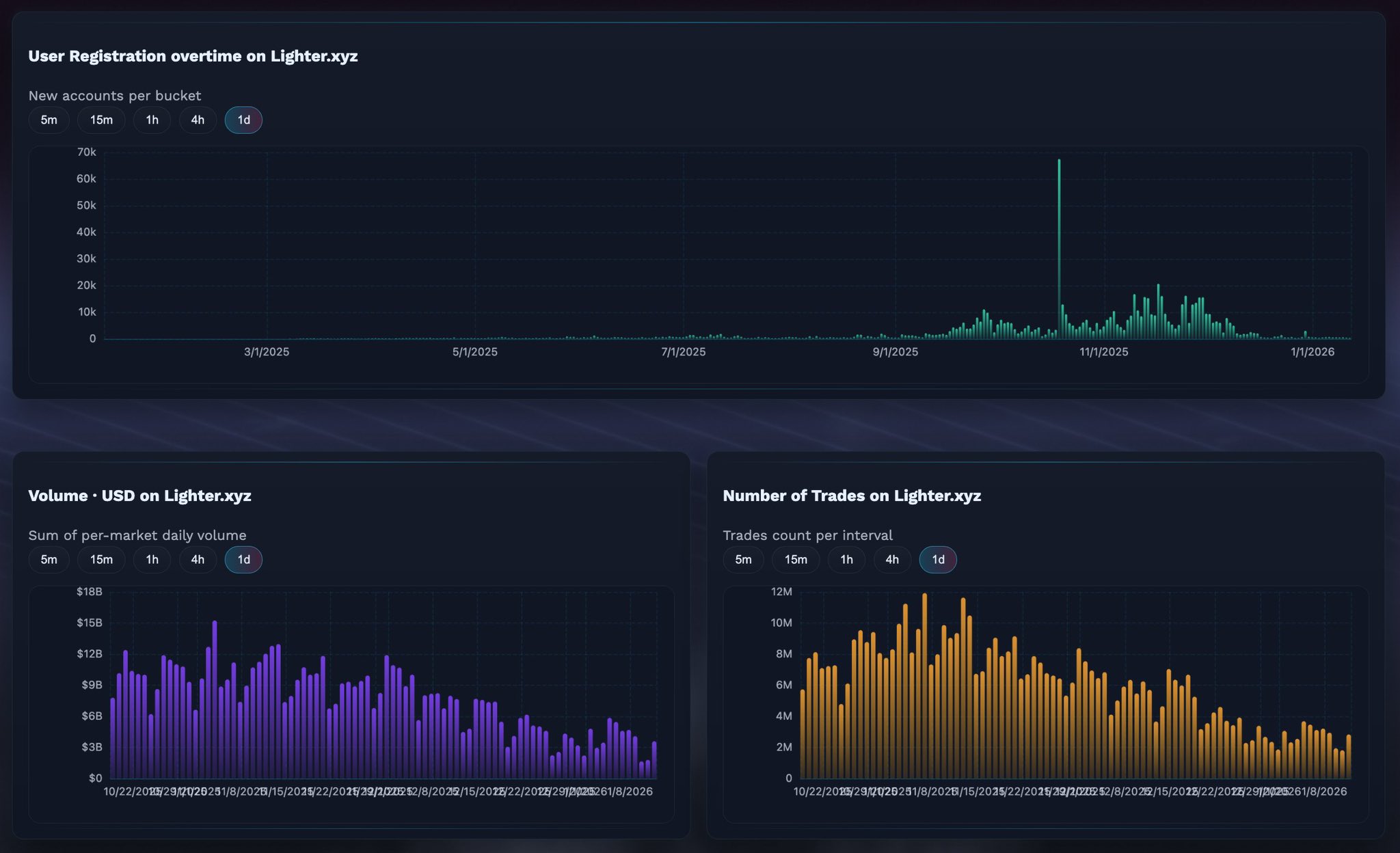
  • A atividade na cadeia na Lighter.xyz está a diminuir, com menos registos de utilizadores, volume de negociação a diminuir e menos negociações em comparação com os picos da semana de lançamento.

  • Os dados do airdrop mostram que 49% do LIT distribuído foi vendido, embora mais de 27% dessa oferta já tenha sido recomprada, sugerindo interesse na compra em baixa.

  • No gráfico de 4 horas, o LIT está a formar um potencial padrão de cunha descendente, uma estrutura que pode preceder um rebound de alívio de curto prazo se o suporte se mantiver.


A Lighter, a bolsa descentralizada de perpétuos construída na Ethereum Layer-2, teve um início difícil em 2026. O projeto foi oficialmente lançado a 30 de dezembro de 2025, juntamente com o seu token nativo $LIT, distribuindo 25% da oferta via um airdrop para utilizadores iniciais. Embora o lançamento inicialmente tenha gerado grande entusiasmo — levando o LIT acima da marca $4 — o rally foi de curta duração.

Em poucos dias, uma forte pressão de venda arrastou o token para baixo em quase 20% numa única sessão. A queda não parou aí. Até 13 de janeiro, o LIT atingiu um novo mínimo histórico em torno de $2,05, estendendo as perdas semanais para quase 30%. A correção acentuada parece ser impulsionada por uma combinação de diminuição da atividade na cadeia e vendas agressivas relacionadas com o airdrop.

Fonte: Coinmarketcap

Indicadores de atividade na cadeia em declínio sinalizam o enfraquecimento do momentum inicial

Dados recentes partilhados pelo trader de criptomoedas @KAIZ3NS mostram uma clara desaceleração nas principais métricas de atividade do Lighter. Novos registos de utilizadores, volume de negociação e o número total de negociações realizadas têm todos tendência a diminuir após atingirem picos pouco depois do lançamento.

O gráfico de registos de utilizadores destaca um aumento notável durante as primeiras semanas, seguido de uma queda constante à medida que janeiro avançava. De forma semelhante, tanto o volume diário de negociação como o número de negociações no Lighter.xyz diminuíram significativamente desde os seus picos iniciais. Esta desaceleração provavelmente reflete um padrão familiar pós-airdrop, onde os procuradores de incentivos de curto prazo rotacionam capital para protocolos mais recentes que oferecem novos programas de recompensa.

Dados/Fonte do Lighter DEX: @KAIZ3NS (X)

Em termos simples, o entusiasmo inicial trouxe utilizadores rapidamente — mas mantê-los envolvidos revelou-se mais difícil uma vez que a excitação do airdrop desapareceu.

Venda de airdrop ainda a pesar no preço

A pressão adicional sobre o preço do LIT é causada pelas vendas contínuas dos beneficiários do airdrop. Segundo dados ao vivo do Qwantify, apenas 51% do fornecimento de LIT airdropado está atualmente em posse. Os restantes 49% foram parcialmente ou totalmente vendidos.

Curiosamente, os dados também mostram que as vendas não foram totalmente unidireccionais. Dos 49% que foram vendidos, aproximadamente 27,69% já foram recomprados, sugerindo que alguns traders estão a tentar reentrar a níveis mais baixos em vez de abandonar completamente o token. Ainda assim, o efeito líquido permanece bearish a curto prazo, pois a distribuição continua a limitar o potencial de subida.

Fonte: qwantify

Este suporte pode desencadear um rebound de alívio?

Apesar dos fundamentos fracos a curto prazo, o quadro técnico começa a mostrar sinais iniciais de possível estabilização.

No gráfico de 4 horas, o LIT parece estar a formar um padrão de cunha descendente, uma estrutura frequentemente associada ao esgotamento de tendência durante tendências de baixa. A última venda empurrou o preço para a zona de $2,05, uma área que se alinha com o limite inferior da cunha e que começou a atuar como suporte provisório.

Gráfico de 4H do Lighter (LIT) / Coinsprobe (Fonte: Tradingview)

Se os compradores conseguirem defender este nível, o LIT poderá ver um rebound de alívio em direção ao limite superior da cunha, que atualmente fica por volta de $2,70–$2,75. Tal movimento não implicaria uma reversão total de tendência, mas poderia oferecer uma recuperação de curto prazo após semanas de vendas sustentadas.

Os indicadores de momentum também sugerem uma possível pausa na pressão de baixa. O MACD no gráfico de 4 horas parece estar a atingir o fundo, com o momentum bearish a enfraquecer gradualmente. Embora isso por si só não seja suficiente para confirmar uma reversão, apoia a ideia de que a pressão de venda pode estar a perder força perto dos níveis atuais.

Conclusão

A fase pós-lançamento do Lighter foi marcada por um ciclo clássico de airdrop: entusiasmo inicial, distribuição acentuada e diminuição da atividade na cadeia. A queda para mínimos históricos reflete uma pressão de venda real, e não um evento de liquidação isolado. No entanto, com um suporte importante a formar-se perto de $2,05 e o momentum técnico a mostrar sinais iniciais de estabilização, o LIT pode estar a aproximar-se de um ponto onde um rebound de curto prazo se torne possível — desde que as condições gerais do mercado não se deteriorem ainda mais.

Por agora, o LIT continua a ser um ativo de alto risco, em fase inicial, onde o sentimento pode mudar rapidamente. Se este suporte se mantiver ou romper, provavelmente irá definir o próximo movimento importante.

Perguntas Frequentes (FAQ)

O que é o Lighter (LIT)?

O Lighter é uma bolsa descentralizada de perpétuos construída na Ethereum Layer-2, desenhada para oferecer negociação de derivados de baixo custo e alta velocidade. O LIT é o seu token utilitário nativo.

Por que o preço do LIT está a cair?

A queda é principalmente impulsionada por vendas pesadas relacionadas com o airdrop e diminuição da atividade na cadeia, incluindo menos novos utilizadores, volume de negociação mais baixo e um número reduzido de negociações.

Quanto do airdrop de LIT foi vendido?

Aproximadamente 49% do fornecimento de LIT airdropado foi vendido até agora, embora cerca de 27,69% dessa oferta vendida já tenha sido recomprada.

O LIT apresenta sinais de alta?

Embora a tendência geral permaneça bearish, o indicador MACD está a atingir o fundo, sugerindo que o momentum de baixa pode estar a enfraquecer perto dos preços atuais.

É um bom momento para investir em LIT?

O LIT continua a ser um ativo de alto risco, em fase inicial. Os traders e investidores devem esperar por uma confirmação de suporte ou uma mudança clara de tendência e sempre realizar a sua própria pesquisa antes de tomar decisões.


Disclaimer: As opiniões e análises apresentadas neste artigo são apenas para fins informativos e refletem a perspetiva do autor, não sendo aconselhamento financeiro. Os padrões técnicos e indicadores discutidos estão sujeitos à volatilidade do mercado e podem ou não produzir os resultados esperados. Os investidores são aconselhados a exercer cautela, realizar investigação independente e tomar decisões alinhadas com a sua tolerância ao risco.


Sobre o Autor: Nilesh Hembade é o Fundador e Autor Principal do Coinsprobe, com mais de 5 anos de experiência na indústria de criptomoedas e blockchain. Desde o lançamento do Coinsprobe em 2023, tem fornecido insights diários baseados em pesquisa através de análises de mercado aprofundadas, dados na cadeia e investigação técnica.

Ver original
Aviso: As informações nesta página podem ser provenientes de terceiros e não representam as opiniões ou pontos de vista da Gate. O conteúdo exibido nesta página é apenas para referência e não constitui aconselhamento financeiro, de investimento ou jurídico. A Gate não garante a exatidão ou integridade das informações e não será responsável por quaisquer perdas decorrentes do uso dessas informações. Os investimentos em ativos virtuais apresentam altos riscos e estão sujeitos a uma volatilidade de preços significativa. Você pode perder todo o capital investido. Por favor, compreenda completamente os riscos envolvidos e tome decisões prudentes com base em sua própria situação financeira e tolerância ao risco. Para mais detalhes, consulte o Aviso Legal.

Related Articles

Zcash Pode Descer até $120 se o Suporte Chave Não Segurar

Support Risk: ZEC negocia entre $225 e $205; uma quebra pode empurrar o preço em direção a $120. Indicadores Técnicos: MFI em 18 e RSI abaixo de 50 sinalizam continuidade do momentum bearish. Movimentos de Curto Prazo: Clusters de liquidez podem permitir pequenos rebotes, mas o risco de baixa permanece elevado. Zcash — ZEC, tem

CryptoNewsLand45m atrás

Bitwise Backtest: A probabilidade de perda ao manter Bitcoin por 3 anos é de apenas 0,7%, risco elevado em operações de curto prazo

De acordo com a análise de dados históricos da Bitwise, a probabilidade de prejuízo para quem mantém Bitcoin há mais de três anos é de apenas 0,7%, e para quem mantém há dez anos é zero, enquanto o risco de prejuízo em negociações de curto prazo atinge 47%. Os dados mostram que manter a longo prazo pode reduzir efetivamente o risco de prejuízo, destacando a importância do tempo nos investimentos. Os investidores devem valorizar o período de manutenção, e não as flutuações de curto prazo.

動區BlockTempo1h atrás

Aqui está para onde o preço do XRP pode estar a caminho nesta nova semana

XRP mostra um otimismo cauteloso com o CTO da Ripple a esclarecer a independência das transações na XRP Ledger em meio a escrutínio regulatório. Apesar das boas notícias, o preço do XRP permanece estável em torno de $1.39–$1.40, com consolidação observada. São identificados potenciais objetivos de preço, enfatizando a necessidade de direção no mercado.

CaptainAltcoin1h atrás

O padrão fractal de fundo do Bitcoin indica um aumento de 130%, mas ainda é válido em 2026?

O sinal de fundo do Bitcoin que apareceu em 2023 – pouco antes do aumento de 130% em 2024 – foi reativado nesta semana, levantando a possibilidade de que o preço esteja se aproximando de um novo ponto de reversão de alta. No entanto, o contexto atual de liquidez, fluxo de fundos ETF e dados macroeconómicos mudou significativamente

TapChiBitcoin3h atrás

O mercado de derivativos de Bitcoin enfrenta vendas em pânico em meio ao aumento das tensões geopolíticas

O mercado de Bitcoin ($BTC) está a sofrer uma queda significativa devido à venda de pânico em meio ao aumento das tensões entre os EUA e o Irão, levando a um volume de venda de derivados de 1,8 mil milhões de dólares em uma hora. Isto causou uma queda acentuada na confiança dos traders e no preço do Bitcoin, que agora está em torno de 60 mil dólares.

BlockChainReporter3h atrás
Comentário
0/400
Sem comentários
Negocie criptomoedas a qualquer hora e em qualquer lugar
qrCode
Escaneie o código para baixar o app da Gate
Comunidade
Português (Brasil)
  • 简体中文
  • English
  • Tiếng Việt
  • 繁體中文
  • Español
  • Русский
  • Français (Afrique)
  • Português (Portugal)
  • Bahasa Indonesia
  • 日本語
  • بالعربية
  • Українська
  • Português (Brasil)